AI分析是基于大模型API的智能股票分析功能,遵循”价值为基、趋势为策、风控优先”的投资理念,帮助您快速获得专业的投资分析建议。
AI分析页面统一集成所有AI功能,包括个股深度分析、多股对比分析、AI选股、AI选基金、业绩预告筛选等。 当前版本专注于个股深度分析和多股对比分析,所有分析均基于您所关联的股票数据。我们正在持续扩展分析能力,已支持宏观指标分析、业绩预告筛选等功能。
核心使用方式
1. 模板深度分析
输入 @模板,即可生成结构化个股报告,并可点击”继续提问”进行追问。
- 选择内置模板(如安全边际分析、趋势共振分析)或自定义模板
- AI 自动获取关联股票数据,生成结构化分析报告
- 基于分析结果继续提问,深入分析感兴趣的问题
2. 直接问答
直接输入具体股票问题(例如:“分析XX股票技术面”),即可获得针对性解答。
- 支持股票代码(如”000001”、“600519”)或股票名称(如”平安银行”、“贵州茅台”)
- AI 自动提取股票代码,无需手动输入代码
- 仅支持A股市场(上海、深圳、北京交易所)
3. AI选股功能
在AI界面通过自然语言描述筛选条件,AI自动识别并执行股票筛选。
- 支持自然语言转筛选条件(如”ROE > 15%,PE < 30,市值 > 100亿”)
- AI自动转换为结构化筛选条件并应用
4. AI选基金功能
在AI界面通过自然语言描述筛选条件,AI自动识别并执行ETF筛选。
- 适配ETF筛选场景,支持ETF特有指标(费率、跟踪误差、规模等)
5. 业绩预告筛选功能
在AI界面通过自然语言描述筛选条件,AI自动识别并执行业绩预告筛选。
- AI自动识别筛选条件:支持预告类型、财务指标、市场类型、股票类型等维度筛选
- 智能条件转换:将自然语言描述转换为结构化筛选条件并应用
- 业绩预告数据展示:支持分页查看筛选结果,展示预告类型、预测值、变动同比等关键信息
- 流式输出:实时显示筛选过程和分析结果
6. 多股对比分析
在AI界面直接进行多股票/ETF对比分析,支持自然语言输入。
- 股票对比分析:从估值、质量、趋势、风险四个维度进行AI分析
- ETF对比分析:评估费率、跟踪误差、规模等指标
- 流式输出:实时显示AI分析结果生成过程
- 自然语言输入:直接在AI界面输入对比需求,无需先选中股票
使用场景
使用自然语言提问,AI智能分析股票,快速获得专业的投资分析建议
AI分析特别适合以下场景:
- 快速了解一只股票的基本情况
- 需要专业的投资分析建议
- 理解复杂的财务指标和投资概念
- 获得符合投资理念的分析框架
- 通过自然语言描述筛选条件,快速筛选股票或ETF
- 对比多只股票/ETF,辅助投资决策
- 分析宏观经济指标,了解市场环境
核心功能
1. 对话式分析
功能定位 使用自然语言提问,AI智能识别股票并分析

核心特性
-
智能股票识别
- 支持股票代码(如”000001”、“600519”)
- 支持股票名称(如”平安银行”、“贵州茅台”、“宁德时代”)
- AI自动提取股票代码,无需手动输入代码
- 支持常见A股股票名称直接识别
-
仅支持A股市场
- 系统仅支持上海、深圳、北京交易所的A股股票
- 不支持港股、美股等其他市场
- 提问时请确保股票是A股市场的股票
-
多种提问方式
- 模板深度分析:输入
@模板,生成结构化个股报告,并可点击”继续提问”进行追问 - 直接问答:直接输入具体股票问题,如”分析一下平安银行的技术面”
- AI选股:通过自然语言描述筛选条件,如”ROE > 15%,PE < 30,市值 > 100亿”
- AI选基金:通过自然语言描述ETF筛选条件,如”费率 < 0.5%,跟踪误差 < 0.3%”
- 业绩预告筛选:通过自然语言描述业绩预告筛选条件,如”净利润同比增长 > 50%的预增股票”
- 对比分析:在AI界面直接输入对比需求,如”对比一下平安银行和招商银行”
- 继续提问:基于历史对话继续提问,深入分析
- 模板深度分析:输入
-
流式输出
- 实时显示分析进度(正在理解问题、正在获取数据、正在生成回答等)
- 流式输出分析结果,无需等待完整回答
- 支持取消正在进行的分析请求
使用建议
- 提问时可以直接使用股票名称,无需记忆股票代码
- 问题要清晰明确,便于AI理解您的意图
- 可以结合使用模板,快速获得专业的分析框架
2. 智能意图分析
功能定位 自动识别问题类型,提供智能引导
核心特性
- 自动识别问题类型(股票分析、投资理念、工具使用等)
- 从问题中智能提取股票代码,支持常见A股股票名称直接识别
- 非股票分析问题自动引导,提供使用说明和符合投资理念的示例问题
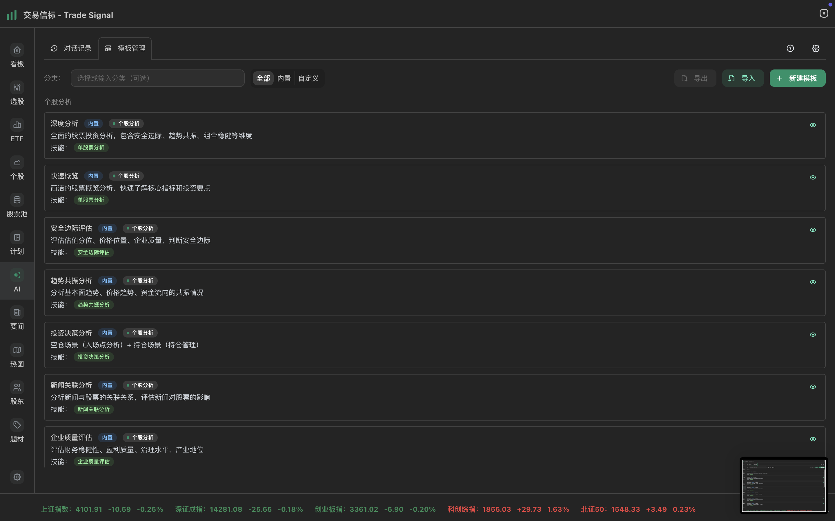
3. 模板管理
功能定位 高效的分析模板系统,提高分析效率

核心功能
-
内置分析模板(14个专业模板)
- 个股分析类(11个):
- 深度分析、快速概览
- 安全边际评估、趋势共振分析、投资决策分析
- 企业质量评估、风险识别分析
- 新闻关联分析、股东分析
- 专业分析师研报、技术面补充分析
- 市场分析类(3个):
- 近期新闻总结和解读
- 市场环境分析
- 市场全景
- 个股分析类(11个):
-
自定义模板
- 创建自定义分析模板
- 编辑和删除模板
- 支持模板导入导出
- 模板绑定数据源,提高分析效率
- 支持复制模板,快速创建相似模板
-
AI优化功能
- 自动分析模板的数据需求
- 优化提示词内容
- 建议合适的数据源
使用建议
- 优先使用内置模板,快速获得专业的分析框架
- 根据需求创建自定义模板,提高分析效率
- 利用AI优化功能,优化模板的数据需求
4. 数据源集成
功能定位 多维度数据支持,确保分析全面准确
核心功能
- 智能数据需求分析:AI自动识别问题所需的数据源,按需获取数据,提高分析效率和准确性
- 多维度数据支持:15个股票数据源 + 4个市场数据源 + 宏观指标数据源,全面覆盖分析需求
- 股票数据源:财务、实时、业务、股东、行业、核心主题、综合评分、K线(日K/周K/月K)、股票详情、业绩十年回顾、行业信息、消息面、历史PE估值分位等
- 市场数据源:新闻联播要闻、市场概览、市场主线、资金流向、资金面分析
- 宏观指标数据源:GDP、PMI、LPR、M2、CPI、PPI等11个核心宏观经济指标
- 查看分析技能:在数据快照中查看使用的技能信息,了解分析过程和数据来源
- 查看执行的技能列表(数据技能、分析技能、辅助技能)
- 查看每个技能使用的数据源
- 了解主要技能和技能执行顺序
- 数据缓存机制:双层缓存(内存 + 持久化),减少重复请求,继续提问时使用历史数据快照
- 技能执行跟踪:实时显示技能执行状态和进度,了解分析过程
5. 对话管理
功能定位 完整的对话历史管理,支持多轮对话
核心功能
- 会话列表管理:支持搜索和删除,会话标题自动生成或手动编辑(双击标题可编辑)
- 清空所有会话:支持一键清空所有AI分析会话记录,方便重新开始
- 多轮对话:基于上下文继续提问,使用历史数据快照深入分析,新问题自动提取股票代码
6. AI选股和AI选基金
功能定位 在AI界面通过自然语言描述筛选条件,AI自动识别并执行股票或ETF筛选
核心特性
- AI选股:通过自然语言描述筛选条件,AI自动转换为结构化筛选条件并应用
- 支持自然语言转筛选条件(如”ROE > 15%,PE < 30,市值 > 100亿”)
- AI自动识别并执行股票筛选
- AI选基金:通过自然语言描述ETF筛选条件,AI自动识别并执行ETF筛选
- 适配ETF特有指标(费率、跟踪误差、规模等)
- AI自动转换为结构化筛选条件并应用
使用建议
- 使用自然语言描述筛选条件,无需记忆复杂的筛选器操作
- 可以结合模板,快速获得专业的筛选建议
- 筛选结果可以直接用于后续分析
7. 业绩预告筛选功能
功能定位 在AI界面通过自然语言描述筛选条件,AI自动识别并执行业绩预告筛选
核心特性
- AI自动识别筛选条件:支持预告类型、财务指标、市场类型、股票类型等维度筛选
- 预告类型:预增、预减、扭亏、首亏等
- 财务指标:净利润、营收、变动幅度等
- 市场类型:主板、创业板、科创板等
- 股票类型:A股、ST股票等
- 智能条件转换:将自然语言描述转换为结构化筛选条件并应用
- 支持自然语言描述,如”净利润同比增长 > 50%的预增股票”
- AI自动识别并执行业绩预告筛选
- 业绩预告数据展示:支持分页查看筛选结果,展示预告类型、预测值、变动同比等关键信息
- 流式输出:实时显示筛选过程和分析结果,提升用户体验
使用建议
- 使用自然语言描述筛选条件,快速筛选符合业绩预期的股票
- 可以结合个股分析,深入了解业绩预告背后的原因
- 筛选结果可以直接用于后续分析和投资决策
8. 多股对比分析
功能定位 在AI界面直接进行多股票/ETF对比分析,辅助投资决策
核心特性
- 股票对比分析:从估值、质量、趋势、风险四个维度进行AI分析
- ETF对比分析:评估费率、跟踪误差、规模等指标
- 对比分析专用模板:新增对比分析专用模板,提升对比分析质量和专业性
- 流式输出:实时显示AI分析结果生成过程,提升用户体验
- 自然语言输入:直接在AI界面输入对比需求,如”对比一下平安银行和招商银行”
- 投资建议:基于”价值为基、趋势为策、风控优先”的投资理念提供专业分析建议
- 界面优化:优化对比分析界面,提升多标的对比分析体验
使用建议
- 在AI界面直接输入对比需求,无需先选中股票
- 可以使用对比分析专用模板,获得更专业的对比分析报告
- 对比分析可以帮助识别标的之间的差异和优劣
- 结合个股分析,做出更全面的投资决策
8. 消息功能
功能定位 便捷的消息操作,提高使用效率
核心功能
- 复制功能:复制用户问题和AI回答,方便保存和分享
- 查看完整Prompt:展开查看模板内容,了解AI分析使用的完整Prompt
- 查看数据快照:查看AI分析使用的完整数据(JSON格式),支持导出
- 查看使用的技能信息(可折叠展开)
- 查看每个技能使用的数据源
- 了解主要技能和技能执行顺序
- 跳转功能:跳转到股票详情页面,快速查看详细信息
使用工作流程
基本使用流程
-
选择分析方式
- 模板深度分析:输入
@模板,选择内置模板(如安全边际分析、趋势共振分析)或自定义模板,生成结构化个股报告 - 直接问答:直接输入问题,如”分析一下平安银行的技术面”
- AI选股:通过自然语言描述筛选条件,如”ROE > 15%,PE < 30,市值 > 100亿”
- AI选基金:通过自然语言描述ETF筛选条件,如”费率 < 0.5%,跟踪误差 < 0.3%”
- 业绩预告筛选:通过自然语言描述业绩预告筛选条件,如”净利润同比增长 > 50%的预增股票”
- 多股对比分析:在AI界面直接输入对比需求,如”对比一下平安银行和招商银行”
- 继续提问:基于历史对话继续深入分析
- 模板深度分析:输入
-
等待AI分析
- AI自动识别股票代码(支持股票名称和代码)
- 智能识别所需数据源,按需获取关联股票数据
- 流式输出分析结果
-
查看和深入分析
- 查看AI分析结果,可查看数据快照和完整Prompt
- 点击”继续提问”进行追问,使用历史数据快照避免重复获取数据
- 针对感兴趣的问题深入分析
使用技巧
使用股票名称提问
AI分析支持股票名称直接识别,无需记忆股票代码。建议使用股票名称提问,如”分析一下平安银行”、“贵州茅台的投资价值如何?“,比使用代码更直观。
选择合适的分析模板
AI分析提供14个专业分析模板,按类别组织,便于快速选择:
- 个股分析类(11个模板):
- 核心分析:深度分析、快速概览、投资决策分析
- 维度分析:安全边际评估、趋势共振分析、企业质量评估、风险识别分析
- 专项分析:新闻关联分析、股东分析、技术面补充分析
- 专业研报:专业分析师研报
- 市场分析类(3个模板):
- 近期新闻总结和解读、市场环境分析、市场全景
使用建议:
- 输入
@模板后,可按类别筛选(个股分析、市场分析),快速找到合适的模板 - 查看模板的场景标签,了解适用场景
- 首次分析建议使用”深度分析”或”快速概览”,全面了解股票情况
- 需要专业研报时,使用”专业分析师研报”模板
- 需要市场视角时,使用”市场环境分析”或”市场全景”模板
结合模板和多轮对话
- 使用模板:输入
@模板,选择内置模板快速获得专业分析框架,或创建自定义模板。模板分析可生成逻辑更严谨的全面分析报告 - 多轮对话:基于分析结果点击”继续提问”进行追问,使用历史数据快照避免重复获取数据,深入分析感兴趣的问题
- 查看数据快照和技能信息:在数据快照中查看AI分析使用的完整数据和技能信息
- 查看执行的技能列表(数据技能、分析技能、辅助技能)
- 查看每个技能使用的数据源,了解数据来源
- 了解主要技能和技能执行顺序,帮助理解分析过程
- 技能执行跟踪:实时查看技能执行状态和进度,了解分析过程,便于判断分析质量
查看分析技能和数据源
- 查看技能信息:在数据快照中查看使用的技能信息,了解分析过程
- 查看执行的技能列表(数据技能、分析技能、辅助技能)
- 查看每个技能使用的数据源,了解数据来源
- 了解主要技能和技能执行顺序
- 理解数据来源:通过技能信息,了解AI使用了哪些数据源,帮助理解分析结论
- 优化提问方式:了解技能和数据源后,可以更精准地提问,获得更准确的分析结果
结合投资理念
AI分析遵循”价值为基、趋势为策、风控优先”的投资理念,分析结果会重点关注安全边际和趋势共振。可以参考投资理念,理解分析框架并做出投资决策。
推荐分析流程:
- 使用”安全边际评估”模板,评估估值水平
- 使用”趋势共振分析”模板,判断趋势条件
- 使用”投资决策分析”模板,获得综合投资建议
- 需要时使用”新闻关联分析”或”市场环境分析”,了解外部环境
注意事项
功能范围
AI分析页面统一集成所有AI功能,包括个股深度分析、多股对比分析、AI选股、AI选基金等。
所有分析均基于您所关联的股票数据,AI 会智能获取该股票的多维度数据(财务、实时、业务、股东、行业、核心主题、综合评分、K线等)进行分析。多股对比分析支持同时对比2-5只股票/ETF,从多个维度生成对比报告。
已支持的功能:
- 个股深度分析和多股对比分析
- AI选股和AI选基金(通过自然语言描述筛选条件)
- 业绩预告筛选(通过自然语言描述业绩预告筛选条件)
- 新闻关联分析和市场环境分析
- 宏观指标分析(GDP、CPI、PMI等11个核心宏观经济指标)
- K线数据分析(日K、周K、月K三种周期)
- 历史PE估值分位分析(支持历史市盈率数据分析和估值分位评估)
功能统一说明
v0.1.24+ 版本更新:ETF和个股页面的AI功能已移除,统一集成到AI界面,提供更集中的AI分析体验。现在所有AI功能都可以在AI界面直接使用。
使用建议
建议您将问题聚焦于具体股票。使用 @模板 功能,可获取逻辑更严谨的全面分析。
重要说明
请注意,本AI并非通用型人工智能。当前版本是一个专注于个股分析场景的专业工具,设计初衷是为您提供基于特定数据的深度洞察,其能力边界与通用AI有所不同。
后续功能展望
我们正在持续开发以下功能,敬请期待后续版本更新:
新闻分析功能扩展
- 政策影响分析 - 分析政策变化对个股的影响,评估政策风险(当前已支持新闻关联分析)
- 新闻情绪分析 - 分析市场情绪和新闻情绪,判断市场趋势
投资决策支持
- 入场点分析 - 基于安全边际和趋势共振,提供买入时机和价格建议
- 持仓管理分析 - 提供减持、补仓、波段操作等持仓管理建议
对比分析功能
- 多股票对比 - ✅ 已支持:支持同时对比多只股票(2-5只),生成对比分析报告
- 对比表格生成 - 自动生成多维度对比表格,直观展示差异点
宏观数据增强
- 宏观经济数据集成 - ✅ 已支持:结合GDP、CPI、PMI等宏观数据,分析宏观环境对个股的影响(当前已支持市场环境分析、市场全景和宏观指标分析)
- 行业轮动分析 - 分析行业轮动趋势,识别投资机会
高级分析功能
- 综合分析 - 多维度综合分析,生成综合投资建议
- 组合分析 - 支持投资组合分析和优化建议
- 时间序列分析 - 支持历史数据对比和趋势分析
说明:以上功能正在规划开发中,具体上线时间请关注版本更新日志。当前版本专注于个股深度分析,为您提供基于特定数据的深度洞察。
常见问题
Q1:AI分析支持哪些股票?
A:AI分析仅支持A股市场(上海、深圳、北京交易所),不支持港股、美股等其他市场。提问时请确保股票是A股市场的股票。
Q2:AI分析支持哪些功能?
A:AI分析页面统一集成所有AI功能,包括个股深度分析、多股对比分析、AI选股、AI选基金、业绩预告筛选等。提供14个专业分析模板,覆盖个股分析和市场分析。支持安全边际评估、趋势共振分析、投资决策分析、新闻关联分析、股东分析、市场环境分析、宏观指标分析、多股对比分析、历史PE估值分位分析、业绩预告筛选等核心功能。所有分析均基于15个股票数据源、4个市场数据源和宏观指标数据源。v0.1.24+ 版本中,ETF和个股页面的AI功能已移除,统一集成到AI界面。
Q3:如何选择合适的提问方式?
A:根据需求选择:
- 模板深度分析:需要专业分析框架的场景,使用
@模板生成结构化报告 - 直接问答:快速了解股票基本情况或针对性问题
- AI选股/选基金:通过自然语言描述筛选条件,快速筛选股票或ETF
- 业绩预告筛选:通过自然语言描述业绩预告筛选条件,快速筛选符合业绩预期的股票
- 对比分析:在AI界面直接输入对比需求,对比多只股票/ETF
- 继续提问:深入分析感兴趣的问题
Q4:如何提高分析效率?
A:使用模板快速获得专业分析框架,利用数据缓存机制避免重复获取数据,结合多轮对话深入分析。建议将问题聚焦于具体股票,使用 @模板 功能可获取逻辑更严谨的全面分析。
Q5:如何理解分析结果?
A:可以查看数据快照了解使用的数据,查看完整Prompt了解分析框架,参考投资理念理解分析逻辑。通过技能执行跟踪,可以实时了解分析过程中使用了哪些技能和数据源。
Q6:如何选择合适的分析模板?
A:根据分析需求选择:
- 首次分析:使用”深度分析”或”快速概览”,全面了解股票情况
- 投资决策:使用”安全边际评估”、“趋势共振分析”、“投资决策分析”组合
- 专项分析:使用”股东分析”、“技术面补充分析”、“新闻关联分析”等
- 市场视角:使用”市场环境分析”或”市场全景”
- 输入
@模板后,可按类别筛选(个股分析、市场分析),查看场景标签快速定位
Q7:如何查看使用的数据源和技能?
A:在数据快照中,可以查看使用的技能信息(可折叠展开),包括:
- 执行的技能列表(数据技能、分析技能、辅助技能)
- 每个技能使用的数据源
- 主要技能和技能执行顺序
这有助于理解分析结果的数据来源和分析过程,也可以帮助您更精准地提问。